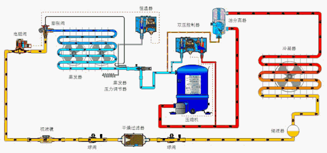
一、制冷裝置正常運轉的標志
1、制冷壓縮機內無敲擊聲,壓縮機正常運轉,膨脹閥開度調節合適,運轉中只有壓縮機吸、排氣聲,不產生敲擊或其它不正常聲響。
2、壓縮機各摩擦部位溫度正常,無激熱現象。壓縮機各摩擦部位、軸承與軸頸接觸良好,潤滑正常,不產生超過環境溫度30℃或更高的激熱。

3、曲軸箱油面處在正常位置,一般壓縮機曲軸箱正常油面應在視油鏡中間位置。如果是兩個油鏡,則正常油面應在上油鏡的中心水平線上,但最低不得低于下油鏡中心水平線或見不到油位。另外,在壓縮機運轉過程中滑油不應起泡。
4、油壓正常,采用壓力潤滑的壓縮機,要求潤滑油壓為0.1~0.15Mpa即1~1.5kgf/cm2,如果壓縮機設有液力卸載能量調節裝置,則要求潤滑油壓在0.15~0.3Mpa(0.15~0.3 kgf/cm2)范圍內。
油壓過低或者過高有什么危害?這里回答下。油壓過低會造成各摩部件表面的干摩或卸載一能量調節機構動作遲緩;油壓過高不但易損壞油泵軸、鍵及傳動件,而且會使各摩擦面之間進油過多,增加摩擦阻力。同時,使更多的滑油進入制冷系統,導致換熱設備的換熱效果下降,壓縮機耗油量增加。此外,曲軸箱內油溫應不超過70℃或低于5℃。油溫過抵或過高,都將影響油泵吸油和潤滑效果。

5、壓縮機無結霜現象,制冷系統工作過程中,壓縮機回氣管路結霜應屬正常現象,但當操作不良或膨脹閥調整不當時,往往會造成壓縮機氣缸壁和機體結霜,嚴重時可能造成壓縮機“液擊”。
6、制冷系統各輔助設備處于正常工作狀態,膨脹閥開度適當;各風機及電機運轉平穩;水循環系統的水泵運轉正常,無異常聲響;水循環管路及各連接處無嚴重漏水現象;更重要的是制冷系統所有設備連接管路不允許有制冷劑泄漏現象。
7、制冷系統所有壓力及溫度指示正確,壓力表、溫度表指針穩定;高、低油壓控制器調整適當,在所要求之壓力數值范圍內能起到自動控制和安全保護作用。

8、貯液器內制冷劑的液位符合要求,制冷系統正常工作時,貯液器的液位應在視液鏡1/3~2/3位置。冷凝器出水溫度穩定,進出水溫差在8~12℃范圍為宜。
9、制冷系統正常工作時,其冷凝壓力與冷凝溫度,蒸發壓力與蒸發溫度呈對應關系。冷凝壓力、溫度隨冷卻水溫度及供水情況而定,比如:R22制冷劑冷凝壓力的表壓為1.3Mpa---1.6 Mpa,最高不超過1.9 Mpa(19kgf/cm2)。
二、制冷設備常見系統故障
1、回液:對于使用膨脹閥的制冷系統,回液與膨脹閥選型和使用不當密切相關。膨脹閥選型過大、過熱度設定太小、感溫包安裝方法不正確或絕熱包扎破損、膨脹閥失靈都可能造成回液。
對于使用毛細管的小制冷系統而言,加液量過大會引起回液。蒸發器結霜嚴重或風扇故障時傳熱變差,未蒸發的液體會引起回液。溫度頻繁波動也會引起膨脹閥反應失靈而引起回液。

2、帶液啟動:壓縮機內的潤滑油劇烈起泡的現象叫帶液啟動。帶液啟動時的起泡現象可以在油視鏡上清楚地觀察到。根本原因是潤滑油中溶解的以及沉在潤滑油下面了大量的制冷劑,在壓力突然降低時突然沸騰,并引起潤滑油的起泡現象,很容易引起液擊。
3、排氣溫度過高:排氣溫度過高的原因主要有以下幾種:回氣溫度高、電機加熱量大、壓縮比高、冷凝壓力高、制冷劑的絕熱指數、制冷劑選擇不當。
4、液擊:為了保證壓縮機的安全運轉,防止產生液擊現象,要求吸氣溫度比蒸發溫度高一點,即應具有一定的過熱度。吸氣溫度正常情況下應比蒸發溫度高5~10℃。
5、吸氣溫度高:系統中制冷劑充注量不足,或膨脹閥開啟度過小,膨脹閥口濾網堵塞,回氣管道隔熱不好或管道過長等。
6、排氣溫度過低:節流閥或者干燥過濾器冰堵或臟堵,以及過濾器堵塞,制冷劑充注量不足。